石灰石-石膏法湿法脱硫技术
更新:2015/2/11 12:14:08 点击:9131
- 型号 YR-70000Y
- 描述
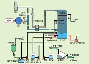
石灰石-石膏法烟气脱硫工艺主要是采用廉价易得的石灰石或石灰作为脱硫吸收剂,石灰石经破碎磨细成粉状与水混合搅拌制成吸收浆液。当采用石灰作为吸收剂时,石灰粉经消化处理后加水搅拌制成吸收浆液。在吸收塔内,吸收浆液与烟气接触混合,烟气中的二氧化硫与浆液中的碳酸钙以及鼓入的氧化空气进行化学反应被吸收脱除,最终产物为石膏,脱硫渣石膏可以综合利用。
业务介绍
反应原理
SO2 + H2O → H2SO3
CaCO3 + H2SO3 → CaSO3 + CO2 + H2O
CaSO3 + H2SO3 → Ca(HSO3)2
CaSO3 +? O2 → CaSO4
CaSO4 + 2H2O → CaSO4 ?2H2O
工艺特点:
(1)脱硫效率高。石灰石(简称石灰)—石膏湿法脱硫工艺脱硫率高达95%以上,国内主流脱硫工艺。
(2)技术成熟,运行可靠性好。脱硫装置投运率一般可达98%以上,使用寿命长,可取得良好的投资效益。
(3) 对煤种变化的适应性强。可适应含硫量大于3%的高硫煤或含硫量低于1%的低硫煤的煤种变化。
(4)能适应锅炉负荷变化(30%~100%BMCR),确保主机安全生产。
(5)吸收剂资源丰富,价格便宜。国内石灰石的碳酸钙含量可达95%以上。破碎磨细较简单,钙利用率较高。
(6)脱硫副产物便于综合利用。脱硫副产物为二水石膏可用于生产建材产品和水泥缓凝剂。更多业务








